Skip to content
Book a Demo

Auvik

Auvik is cloud-based network management software for real-time network mapping, automated network management and config backup, and deep insights into network traffic and flows. Auvik’s security, network privacy, and remote access are everything you expect from a Secure Edge product. Ultimate visibility. Absolute Simplicity. Expert Control.

Visit Auvik

Contact us to add to Neeve

Auvik gives you true network visibility and control in under an hour. It provides full visibility and powerful troubleshooting features and integrates with the systems you use every day.

  • Ultimate visibility
  • Absolute Simplicity
  • Expert Control

For OT departments, this also means increased efficiency and faster time to value. And for MSP, this also enables faster client onboarding.

Auvik’s security, network privacy, and remote access are everything you expect with a Secure Edge product. Web portal-based access to your dashboard. Single-sign on support. Mandatory 2FA. Role-based access control. Audit logs. And APIs & webhooks to create powerful automated workflows.

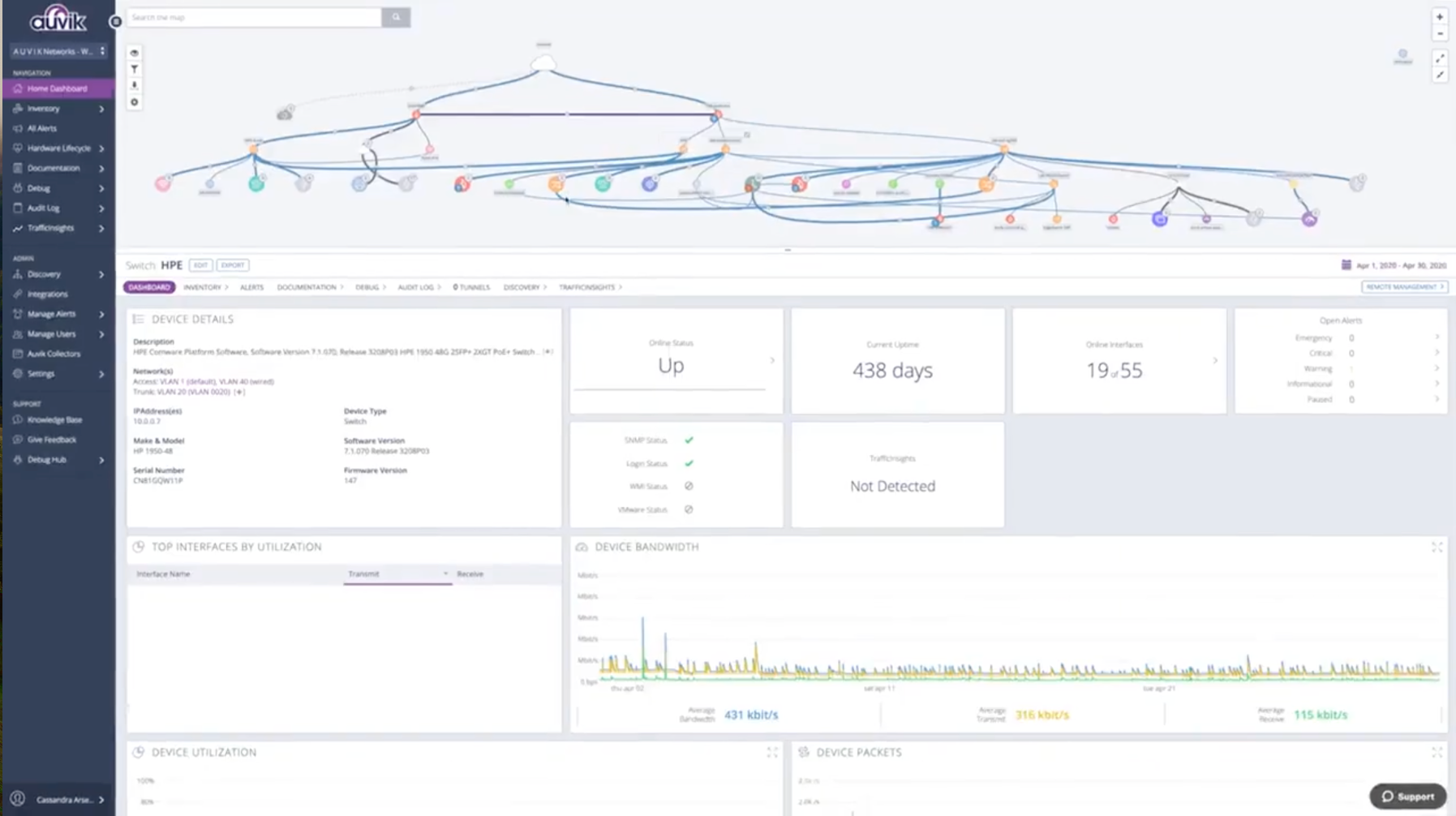
It supports over 15,000 devices from over 700 vendors and provides amazingly productive features like navigating the network with an interactive map, configuration backup and comparison, and much more.

Key Features:

Discovery & mapping of what’s on the network and how it is all connected.
Inventory & documentation with full details for every device on the network.
Hardware lifecycle data to identify devices that need to be upgraded or replaced.
Search & filter to find any device on the network in seconds.
Alert overlay directly on the network map so you can see all active alerts directly.
Connection details to see how each device is connected.
Device details included super quick access.
Alerts & notifications with preconfigured & customizable alerts.
Live & historic data for real-time networks and the ability to go back to review data whenever you need.
Syslog to get to the root cause faster and reduce MTTR.
Internet connection check to instantly know if the network or the ISP is causing connectivity issues.
Configuration backups to put up-to-date configuration at your fingertips.
Configuration comparison to pinpoint what’s changed for you, so you don’t have to scroll around and pick through differences.
Configuration repair to instantly bring back any configuration from version history.
Application & protocols to identify which applications are being used and how actively.
Top talkers to easily see which devices and segments are consuming bandwidth.
Geolocation to see exactly where traffic is going when it leaves the network.
Flows so you can dig in for more insights.
Real-Time Topology Mapping: Automatically visualize the physical and logical connections of all IP-connected devices in your building.
Automated Config Backups: Never lose a switch configuration again; Auvik automatically backs up and tracks changes to network device configs.
Deep Traffic Insights: Identify “top talkers” and bandwidth hogs using NetFlow, sFlow, and IPFIX data processed at the edge.
Proactive Network Alerts: Get notified of loops, broadcast storms, or port errors before they impact mission-critical OT services like Niagara or KODE.
Expert Control from Anywhere: Securely manage and remote-into network devices via the Auvik Cloud without complex VPN setups.
Deployment model: Singleton (One collector per site/location). Auvik supports multi-collector setups for siloed network segments if required.
Workload: Medium; resource usage scales with the number of monitored devices and the volume of flow data (TrafficInsights).
Components: Auvik Collector (Docker), Discovery Engine (SNMP/WMI/SSH), and Cloud Sync.
Data flows: * TCP 443 (Egress): Secure outbound-only connection to *.auvik.com.
UDP 161 (Ingress/Outbound): SNMP polling for device discovery and monitoring.
UDP 2055/9995 (Ingress): Flow data collection (NetFlow/IPFIX).
TCP 22/23/443 (Outbound): For CLI/Web discovery and config backups.
Failure domains: If the collector fails, real-time monitoring and config backups pause. The collector only establishes outbound connections; no inbound firewall ports are required.